Welcome to SecurityScanner

What are you looking to protect?

Personal
Protect your PC or laptop. Camera monitoring, login detection, WiFi security.
Pro
Enterprise
Secure servers and infrastructure. Linux agents, fleet management, compliance.

Skip

ENDPOINT SECURITY AGENT

Protect Every Endpoint.
See Everything.

AI-powered endpoint security agent for Windows. Real-time network monitoring, process analysis, system health checks, and automated threat detection.

v1.0.0 · 4.6 MB · Windows 10, 11 (64-bit)

16 Security Features. One Agent.

Everything you need to protect and monitor your endpoints, from network traffic to webcam access.

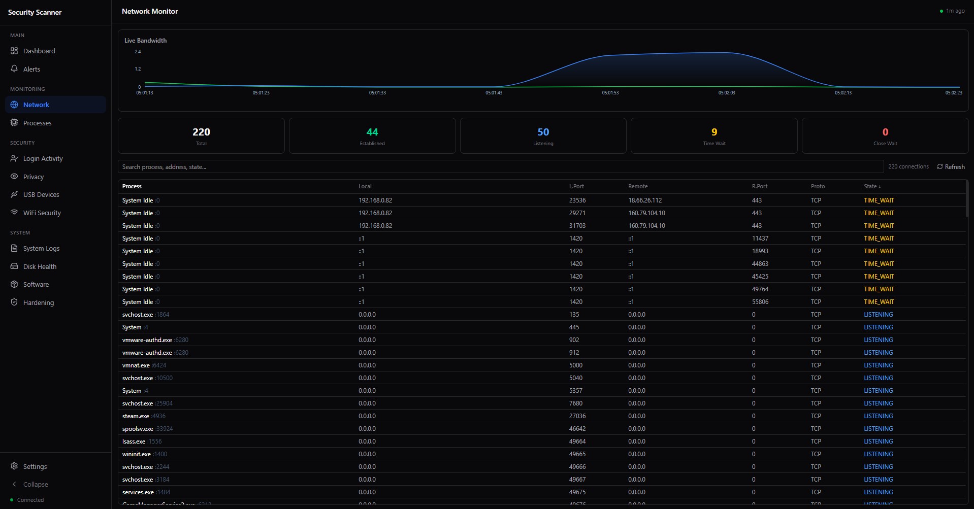
Real-time Network Monitoring

Track every connection in real-time. See which processes connect where, detect suspicious outbound traffic, monitor bandwidth usage.

Process Analysis

Monitor all running processes. Detect unsigned binaries, track CPU and memory usage, identify suspicious activity from temp directories.

Windows Event Log Monitoring

Capture critical system events. BSOD detection, service crashes, security audit failures, application errors, all in one place.

Disk Health + SMART

Monitor disk usage, health status, and SMART data. Get alerts before disk failures. Track SSD and HDD health over time.

Software Inventory

Complete inventory of installed software. Track versions, publishers, installation dates. Detect shadow IT and unauthorized software.

Patch Management

Track Windows update status. See installed hotfixes, days since last patch, identify missing critical updates.

Endpoint Hardening

Automated CIS benchmark checks. Windows Firewall, BitLocker, Defender, SMB settings, password policies, all verified automatically.

AI-Powered Threat Analysis

AWS Bedrock Claude AI analyzes your security events. Get intelligent threat assessments, reduce false positives, actionable recommendations.

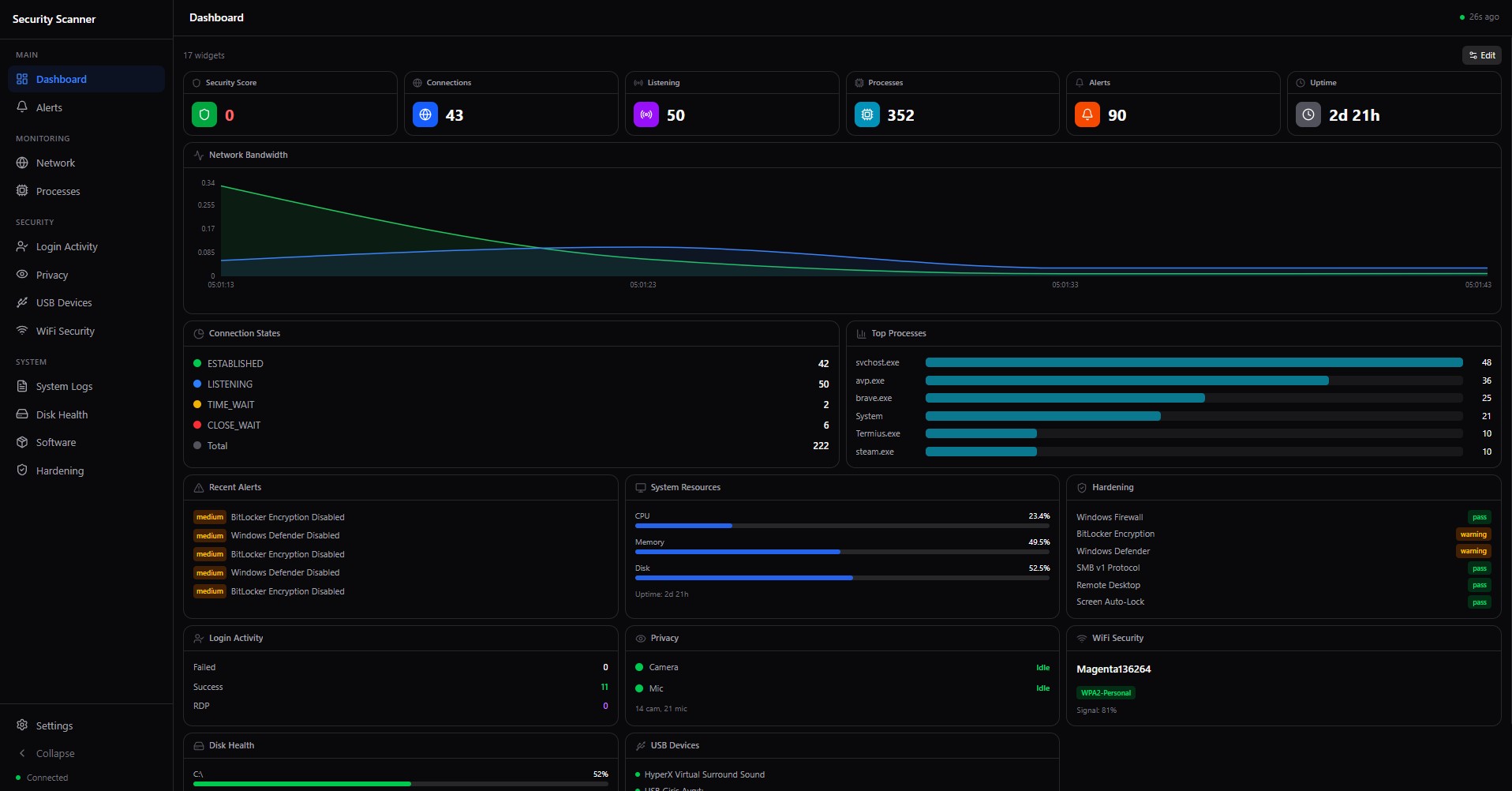
Live Dashboard

Beautiful real-time dashboard with live charts, severity breakdowns, top processes and remote IPs. Auto-refresh every 30 seconds.

Cloud Sync

Events synced to secure cloud backend. Access your data from any browser. Works offline, queues events for later sync.

System Tray Agent

Lightweight system tray application. Runs silently in background. Auto-starts with Windows. Minimal resource usage.

Security Score

0-100 security score based on real findings. Track improvement over time. Compliance-ready reporting.

Login Activity Monitor

Track every login attempt on your device. Detect brute force attacks, failed password attempts, RDP connection tries, and after-hours logins. Get instant alerts when suspicious authentication activity occurs.

Webcam & Microphone Protection

Know exactly which apps access your camera and microphone. See real-time status, access history, and get alerts when recording starts. Never wonder if you are being watched or listened to.

USB Device Tracking

Complete history of every USB device connected to your system. Detect unauthorized storage devices, track serial numbers, and get alerts for new unknown devices. Essential for data leak prevention.

WiFi Security Analysis

Verify your WiFi connection security in real-time. Detect insecure open networks, WEP vulnerabilities, and saved profiles with weak encryption. Get warned before connecting to dangerous networks.

Fleet Management

Deploy and manage agents across hundreds of endpoints. Group by department, location, or role. Centralized dashboard for your entire infrastructure.

Linux Server Agent

Lightweight agent for Ubuntu, Debian, CentOS, and RHEL. SSH brute-force detection, service monitoring, log analysis, and automated hardening checks.

Compliance & Audit

CIS benchmark scanning, automated compliance reports, audit trail for every security event. Export PDF reports for management and regulatory requirements.

Custom Alert Rules

Define custom detection rules for your environment. Set thresholds, create whitelists, configure escalation policies and notification channels.

Up and Running in 60 Seconds

1

Download & Install

Download the agent, run the installer. No configuration needed.

2

Auto-Register

Agent automatically registers with the cloud backend and starts monitoring.

3

Monitor & Protect

View real-time data in your dashboard. Get alerts when threats are detected.

See Your Security Posture at a Glance

Simple, Transparent Pricing

Free

$0
forever
  • Up to 3 agents
  • Real-time monitoring
  • Basic alerts
  • 7-day event history
  • Basic login monitoring
  • WiFi security check
  • Community support
DOWNLOAD FREE

Enterprise

€299/mo
per organization
  • Unlimited agents
  • Custom AI rules
  • 1-year event history
  • API access
  • Dedicated support
  • Custom integrations
  • Custom alert rules
  • USB device whitelist
  • SSO / SAML
CONTACT SALES

Download SecurityScanner Agent

SecurityScanner Agent v1.0.0

Windows 10, 11 (64-bit) · 4.6 MB

DOWNLOAD FOR WINDOWS

Linux agent coming soon. macOS planned for Q3 2026.